SAMBLIK-diabetes version 1.0 blev pilottestet i 2022
I perioden oktober 2021 – februar 2022 har 32 sundhedsfaglige fra sygehuse, almen praksis og kommuner afprøvet SAMBLIK-diabetes og givet feedback på løsningen via interviews. En gruppe på tre patienter blev desuden interviewet om deres perspektiver på løsningen.
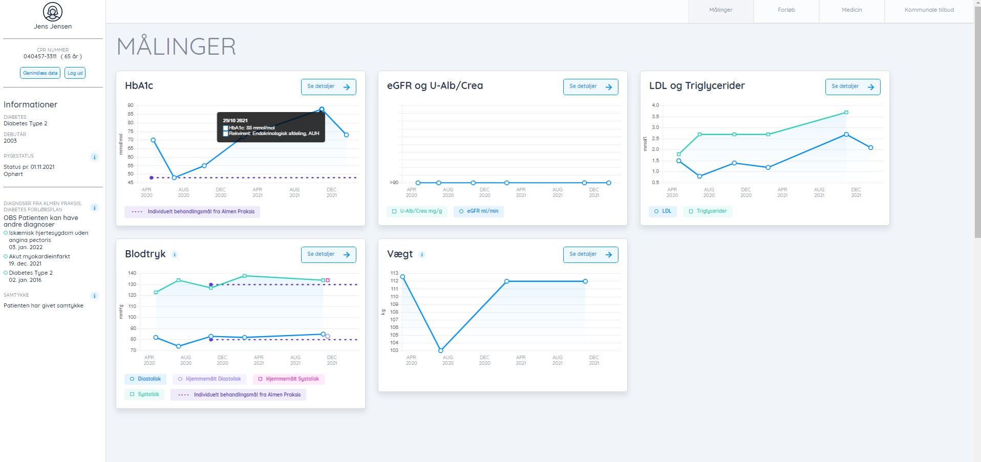
Centrale fund fra evalueringen vises nedenfor. På tværs af disse fund fremstår det som en central pointe, at det både er datadelingen og den grafiske fremstilling af data, som tillægges værdi af de sundhedsfaglige.
Evalueringen peger overordnet set på en stor potentiel værdiskabelse ved brug af SAMBLIK-diabetes. Dog er der behov for en større anlagt afprøvning for at validere fundene samt for at undersøge fremmere og barrierer for en evt. implementering af SAMBLIK-diabetes.
Evalueringen indeholder også nogle fremadrettede perspektiver på SAMBLIK og deling af sundhedsdata i dansk kontekst.
Læs evalueringen
Se evalueringen af pilottesten her:
Centrale fund fra evalueringen
Se SAMBLIK-diabetes i funktion
I videoen kan du få et indtryk af platformen og dens brugerflade og muligheder.
Gå ind på adressen øverst i denne vejledning for at se videoen.
Fakta om SAMBLIK-diabetes
Nyheder om SAMBLIK-diabetes
- Artikel i Sundhedsmonitor:
https://sundhedsmonitor.dk/nyheder/struktur/article18269290.ece - Pressemeddelelse:
https://www.stenoaarhus.dk/nyheder/nyheder-2025/ny-digital-platform-i-stor-test/
-
Pressemeddelelse:
Afprøves nu i stor skala: IT-løsning skaber sammenhæng i diabetesbehandling - Sundhedsmonitor:
Her er det slut med krydsforhør af patienter og opslag i alverdens systemer - Dagens Medicin:
Ny IT-løsning skaber overblik over diabetespatienter på tværs af sektorer - Kommunal Sundhed:
It-projekt samler data fra alle sektorer for diabetespatienter ét sted - Pressemeddelelse:
Ny rapport: Stort potentiale i at dele sundhedsdata på tværs af sektorer i SAMBLIK-diabetes - Pressemeddelelse:
Ny IT-løsning skal dele helbredsdata om borgere med diabetes på tværs af sektorer
Kontakt













Ideen til SAMBLIK-diabetes opstod i februar 2019 under et innovationsforløb igangsat af Steno Diabetes Center Aarhus. Forløbet blev igangsat på baggrund af stor efterspørgsel fra behandlere af borgere med diabetes om deling af relevant data på tværs af sektorer.